Grafana Dashboards
Kubernetes Cluster sind eine komplexe Angelegenheit, besonders auch bei der Überwachung. Dafür sind Werkzeuge wie Prometheus, Alertmanager und Grafana sehr nützlich und haben sich zum Industriestandard entwickelt. In Zusammenarbeit mit unserer Kundin, der LGT Bank im Fürstentum Liechtenstein, sind Grafana Dashboards entstanden, die einen ganzheitlichen Überblick über die Kubernetes Cluster und Namespaces geben.
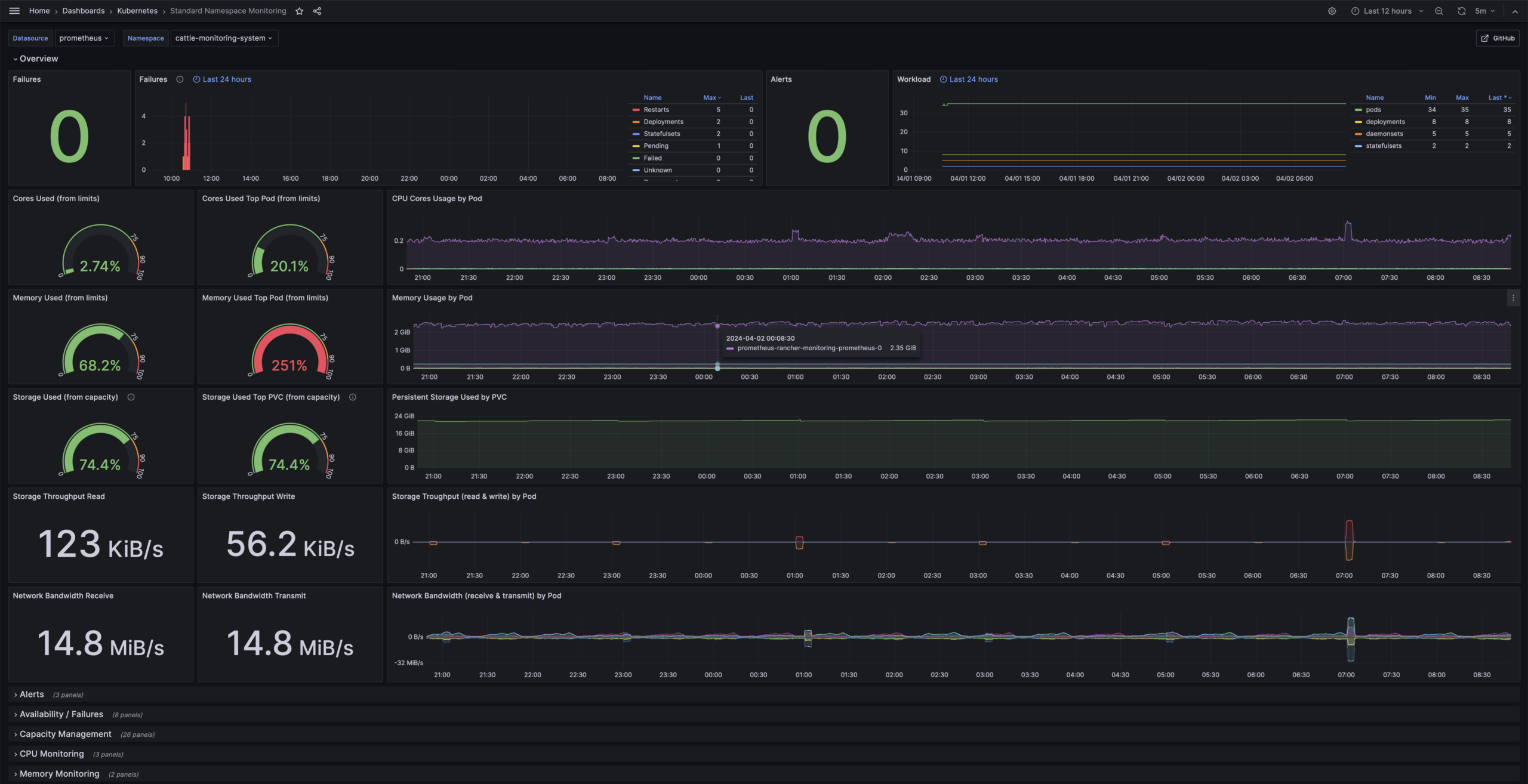
Die Dashboards nutzen dabei die Prometheus Metriken, die standardmässig in jedem Kubernetes oder auch OpenShift Cluster zur Verfügung stehen und stellen folgende Informationen dar:
Kubernetes Namespace Monitoring
- Übersicht der genutzten CPU und Memory Ressourcen im Namespace
- Übersicht zum Storage- und Netzwerk-Durchsatz im Namespace
- Aufgetretene Fehler der letzten 24 Stunden
- Übersicht der laufenden Container/Pods
- Detaillierte Informationen zum Capacity Management im Namespace und pro Container
- Detaillierte Informationen zum CPU- und Memory-Verbrauch
- Detaillierte Informationen zum Storage- und Netzwerk-Durchsatz
Kubernetes Cluster Monitoring
- Übersicht der verfügbaren und genutzten CPU und Memory Ressourcen im Cluster
- Übersicht zum Storage- und Netzwerk-Durchsatz im Cluster
- Aufgetretene Fehler der letzten 24 Stunden
- Übersicht der Rollen und Nodes im Cluster
- Detaillierte Informationen zum Capacity Management im Cluster und pro Node
- Detaillierte Informationen zum CPU- und Memory-Verbrauch
- Detaillierte Informationen zum Storage- und Netzwerk-Durchsatz
Die LGT Bank und ONZACK stellen die Dashboards der Kubernetes und OpenShift Community zur Verfügung. ONZACK wird die Dashboards auch in Zukunft pflegen und weiterentwickeln. Der Code für die Dashboards ist auf GitHub zu finden.
Die Dashboards sind Open Source und kostenlos. Wir bieten auf Anfrage Support und Unterstützung bei der Integration an oder erstellen neue Dashboards, massgeschneidert auf Kundenbedürfnisse. Möchtest du mehr erfahren? Wir freuen uns über deine Nachricht.




«Das Team von ONZACK ist unser verlässlicher Engineering-Partner bei Projekten rund um Cloud Native Technologien. Ihr breites Wissen und ihre praktischen Erfahrungen im Aufbau und Betrieb von Kubernetes-Umgebungen, sowie ihr Verständnis für Container-Security sind uns eine grosse Hilfe.»
Patrick Kehl, Consultant und Partner Ceruno AG
Weitere Angebote
Kubernetes Integration
Die Container-Plattform Kubernetes überzeugt durch Skalierbarkeit und Ausfallsicherheit. Wir zeigen dir, wie du die Vorteile dieser Technologie optimal integrieren und einsetzen kannst.
Kubernetes Monitoring
Wir unterstützen dich beim Aufbau deines Monitoring Stacks, damit du stets den Überblick über die für dich relevanten Applikationen und Daten hast – und wenn nötig direkt alarmiert wirst.
Applikationen und DevOps
Tools richtig anwenden, um Prozesse zu automatisieren und reproduzierbar zu machen – das können wir dir bieten. So kannst du deinen Fokus voll auf dein Kerngeschäft und deine Applikationen legen.